colette-garner
Uploaded by
24 SLIDES
339 VUES
240LIKES

一、登录查车平台 第一步:

DESCRIPTION

一、登录查车平台 第一步:. 第一步:在地址栏输入正确的网址: http://www.mycargps.cn. 第二步 :. 第二步:用户查车选“ VIP 用户”和“网上查车”(默认). 第三步:. 第三步:输入用户名、密码和验证码,点”登录“. 第三步:输入用户名、密码(默认是 ID 号)和验证码,点”登录“. 第四步:. 登录后会看到你名下所有的车辆,要查哪台就用鼠标选中哪台就可了。. 详细信息 :. 选中车辆后打开”详细信息”,就可以看车具体的定位情况了(如果打开是空白,再点击一下车牌就可以了). 设置状态:.

1 / 24

Télécharger la présentation

一、登录查车平台 第一步:

An Image/Link below is provided (as is) to download presentation Download Policy: Content on the Website is provided to you AS IS for your information and personal use and may not be sold / licensed / shared on other websites without getting consent from its author. Content is provided to you AS IS for your information and personal use only. Download presentation by click this link. While downloading, if for some reason you are not able to download a presentation, the publisher may have deleted the file from their server. During download, if you can't get a presentation, the file might be deleted by the publisher.

E N D

Presentation Transcript


  1. 一、登录查车平台第一步: 第一步:在地址栏输入正确的网址:http://www.mycargps.cn

  2. 第二步: 第二步:用户查车选“VIP用户”和“网上查车”(默认)

  3. 第三步: 第三步:输入用户名、密码和验证码,点”登录“ 第三步:输入用户名、密码(默认是ID号)和验证码,点”登录“

  4. 第四步: 登录后会看到你名下所有的车辆,要查哪台就用鼠标选中哪台就可了。

  5. 详细信息: 选中车辆后打开”详细信息”,就可以看车具体的定位情况了(如果打开是空白,再点击一下车牌就可以了)

  6. 设置状态: 显示未设置就是默认出厂设置(如果打开空白,再点击车牌即可)

  7. 功能操作:锁定显示/解除锁定 “锁定显示”车牌会显示红色,车行驶时,一直锁定在视线内。“解除锁定”车牌显示回原色,目标解除

  8. 功能操作:显示轨迹/隐藏轨迹 “显示轨迹”如图,当车正在行驶时,走过的路后会显示蓝色的轨迹。“隐藏轨迹”会将正行驶过的轨迹隐藏起来,当然在“历史轨迹”那是可再查出来的。

  9. 功能操作:连续定位(设置上传定位距离) 点“连续定位”弹出设置窗口,输入要设置的距离数,点“启用设定”即可;”终止定位“终止当前设置,回到出厂默认设置200米。

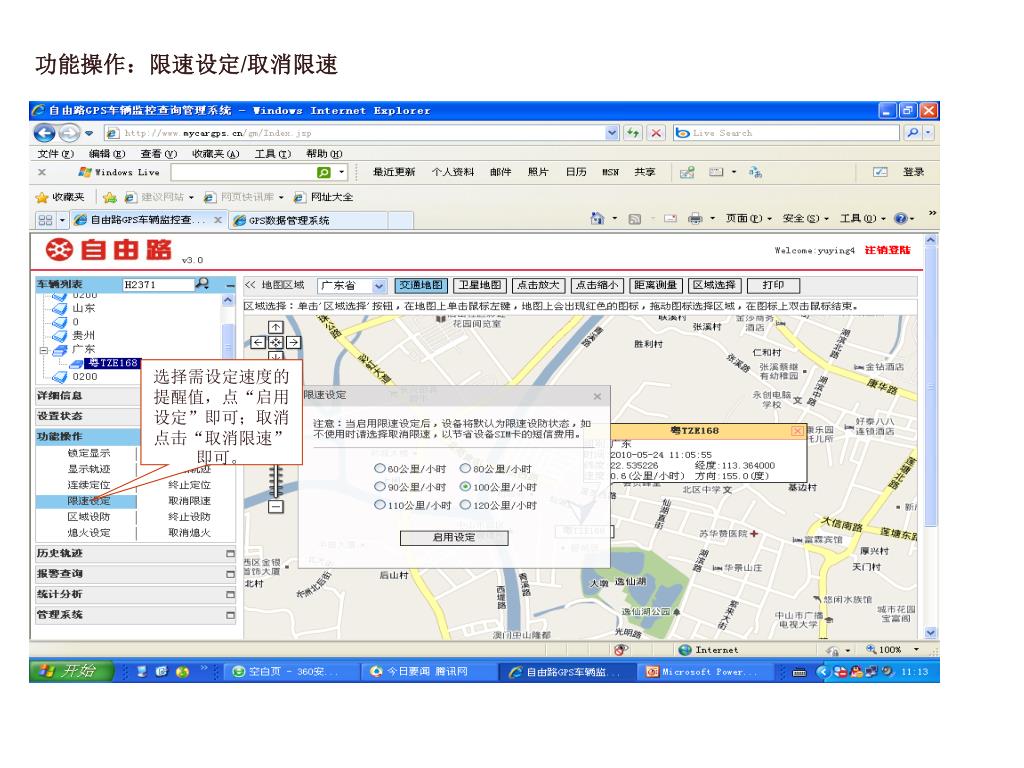
  10. 功能操作:限速设定/取消限速 选择需设定速度的提醒值,点“启用设定”即可;取消点击“取消限速”即可。

  11. 功能操作:区域设防/终止设防(以设置出区域为例)功能操作:区域设防/终止设防(以设置出区域为例) 区域设防第一步:点击”区域设防”弹出窗口,选择“出区域”(或入区域)

  12. 功能操作:区域设防/终止设防(第二、三步)功能操作:区域设防/终止设防(第二、三步) 第二步:点“区域选择” 第三步:点击地图上想设置的区域某点,出现小灯炮。

  13. 功能操作:区域设防/终止设防(第四、五步)功能操作:区域设防/终止设防(第四、五步) 第五步:设置窗口会显示经、纬度数据,并点击“启用设定”即可。取消区域设防直接点”终止设防“即可。 第四步:拖动小灯炮,到想设置的某点,放开,就会出现矩形安全区域。

  14. 功能操作:熄火设定/取消熄火( (产品型号:988-2) ) 点“熄火设定”,弹出设备密码框,输入密码并确认即可发出熄火指令,用户请慎用此功能。(密码是安全密码,出厂默认6个9,可用第一管理号码发指令修改,与上网查车密码不一样的。)

  15. 历史轨迹:查询/回放/导出/清除 选择日期、时间,点“查询”即可查出历史轨迹;“回放”绿色箭头回放轨迹;“导出”导出保存历史轨迹的数据;“清除”清除今次显示出来的轨迹与数据。

  16. 报警查询 选择查询日期,查询出当早日的报警记录。点击相应的报警记录,地图上会显示报警的位置,并显示红色。

  17. 统计分析:里程统计(产品型号:988-2) 里程统计,选择日期、输出格式,然后点提交即可查出当天行驶公里数。

  18. 统计分析:行车统计 行车统计:选择日期、输出格式,点提交即可查出如图所示的行车记录

  19. 管理系统:车辆信息 点“车辆信息”显示名下所有的设备信息,选中某一ID号,

  20. 管理系统:车辆信息(填写信息) 选中ID号打开后可以在此填写用户信息,尽量填写详细,保存即可。(可修改的)

  21. 管理系统:密码修改 点击“密码修改”修改登陆查车平台的密码。

  22. 距离测量:直线距离 点“距离测量”,点击地图界面,在地图上某处出现绿点,再到目标处单击,即可显示直线距离。对着直线双击可取消。 可直接打印网页

More Related
SlideServe
Audio
Live Player
Audio Wave
Play slide audio to activate visualizer