1 / 36

ACADs (08-006) Covered Keywords

Chemical and Volume Control System. ACADs (08-006) Covered Keywords Chemical and volume control system, normal letdown, charging, makeup water flow paths. Description Supporting Material. Chemical and Volume Control System (CVCS). OBJECTIVES.

rocio
Télécharger la présentation

ACADs (08-006) Covered Keywords

An Image/Link below is provided (as is) to download presentation Download Policy: Content on the Website is provided to you AS IS for your information and personal use and may not be sold / licensed / shared on other websites without getting consent from its author. Content is provided to you AS IS for your information and personal use only. Download presentation by click this link. While downloading, if for some reason you are not able to download a presentation, the publisher may have deleted the file from their server. During download, if you can't get a presentation, the file might be deleted by the publisher.

E N D

Presentation Transcript


  1. Chemical and Volume Control System ACADs (08-006) Covered Keywords Chemical and volume control system, normal letdown, charging, makeup water flow paths. Description Supporting Material

  2. Chemical and Volume Control System (CVCS)

  3. OBJECTIVES • List the functions of the Chemical & Volume Control System (CVCS). • State the function of each major component in the CVCS. • Describe the normal letdown, charging, and makeup water flow paths.

  4. CVCS System • Letdown System - removes water from the RCS for filtering, chemical adjustment, and radiation monitoring • Charging System - returns water to the Reactor Coolant System (RCS) via the charging pumps from the Volume Control tank (VCT)

  5. Functions of CVCS • Regulate RCS chemistry for reactivity and corrosion control • Maintain pressurizer water level • Maintain seal water injection to Reactor Coolant Pump (RCP) seals • Provides a means to fill, drain, and pressure test the RCS • Provide injection to the RCS during Emergency Core Cooling System (ECCS) initiation

  6. CVCS components are made of austenitic stainless steel

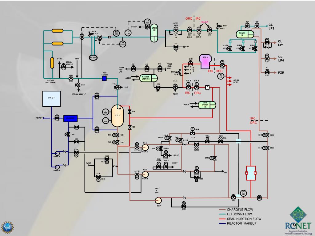
  7. TI 130 300 # TIS 129 129 VCT 131 FO PT 131 ORC IRC TV 130 459 460 HELBA BTRS 381B CL LP3 PRT ACCW FC FC LTDN HX 600 # FO REGEN HX LTDN RH HX 8152 8160 15214 FC FC FC CIA-A CIA-B M CL LP1 128 8146 8149A 8149B 8149C RHR FC FC FC FC M CL LP4 RE-48000 RCP 1 BTRS BTRS 8141 8147 M BORON SAMPLE FC FROM HEAD VENT FC FC 2 FC FROM RCS LP4 R C P 8103 8130 3 IRC ORC 8154 8153 8098 PZR PRT RCS FILTER 4 150 # FI 145 8145 EXCESS LTDN HX ACCW OTHER RCPS CATION BED DEMIN CIA-A CIA-B 8143 8115 112A M M 123 8133 F HUT 8112 8100 FC IRC ORC RCDT BORON SAMPLE B A S T 111B SEAL WATER HX ACCW LI 185 104 V C T IRC RMWST BLENDER LI 112 111A ORC 106 M SI-A 188 110B 110A M SI-A M 112B SI-B 8105 SI-B 190A 8116 SI-B 8111A 8110 M SI-A M S 505 M 8111B M SI-B 112C SI-A M M SI-A M 8106 M 8508A SI-A 8104 8471A 8485A CCP-A M M RWST 112D BATP-A 8509B 8438 M SI-B 8508B 8509A SI-A M RWST RWST M M M SI-B BATP-B 8471B BIT F F 112E 8485B M CCP-B 190B SI-B M S SI-A & SI-B PT 121 121 182 M M NCP CHARGING FLOW 8109 LETDOWN FLOW SEAL INJECTION FLOW REACTOR MAKEUP

  8. Chemical & Volume Control System Letdown

  9. Major Components • Regenerative Heat Exchanger • transfers heat from letdown flow to charging flow • reduces temperature of letdown prior to orifices to prevent flashing of liquid to steam • preheats charging to minimize thermal stress at RCS penetration

  10. Regenerative Heat Exchanger 557°F 520°F Letdown Temperatures are approximate Charging 100°F 260°F

  11. REGENERATIVE HEAT EXCHANGER

  12. Regenerative Heat Exchanger

  13. Major Components • Letdown Orifices • reduce pressure and limit flow of RCS • two 75 gpm, one 45 gpm • combinations can be used to change letdown flow

  14. Letdown Orifices PERMANENT PRESSURE PRESSURE LOSS 2235 psig 350 psig 0 psig

  15. Letdown Orifices (Isolation Valves)

  16. Letdown Orifices

  17. Letdown Orifices (Leak)

  18. Major Components • Letdown Heat Exchanger • Reduces RCS temperature prior to entering mixed bed demineralizer • Cooled by Aux Component Cooling Water (ACCW) • Reduces temperature to  115 F

  19. Letdown Heat Exchanger

  20. Major Components • Demineralizers • maintain RCS purity • remove corrosion products • remove fission products • maximum flow rate of 120 gpm • operating temperature of ≈ 115 F

  21. Demineralizer CONNECTION FOR LOADING ION EXCHANGE RESINS INFLUENT WATER (WATER TO BE PURIFIED) UPPER RETENTION SCREEN ION EXCHANGE VESSEL BED OF ION EXCHANGE RESIN BEADS EFFLUENT WATER (PURIFIED WATER) LOWER RETENTION SCREEN ELEMENT CONNECTION FOR DISCHARGING ION EXCHANGE RESIN

  22. Major Components • Volume Control Tank (VCT) • used to add hydrogen to RCS to scavenge oxygen • minimizes corrosion of RCS • used to degas reactor coolant • Net Positive Suction Head (NPSH) for charging pumps • accepts makeup water to adjust RCS boron concentration

  23. Letdown flow Waste Gas H2 PC PI Hydrogen N2 V C T PI PC Charging pump suction Volume Control Tank (VCT)

  24. Chemical & Volume Control System Charging

  25. Major Components • Centrifugal Charging Pumps (CCP) • Two, 11-stage CCPs • Auto start on SI signal • 150 gpm at 2800 psig • Powered from emergency 4160 VAC • Can be used for normal charging, but not typically

  26. Centrifugal Charging Pump

  27. Major Components • Normal Charging Pump (NCP) • One, 12-stage centrifugal pump • Normal source of charging flow • 130 gpm at 2543 psig • Not safety related - not required by the Final Safety Analysis Report (FSAR)

  28. NORMAL CHARGING PUMP

  29. NORMAL CHARGING PUMP

  30. Major Components • Excess Letdown Heat Exchanger • Can supplement normal CVCS • Allows normal CVCS to be taken out of service, but demineralizers are bypassed (temporary only) • Can be routed to VCT, charging pump suction, or (Reactor Coolant Drain Tank) RCDT • Cooled by ACCW

  31. Excess Letdown Heat Exchanger

  32. Chemical & Volume Control System Makeup

  33. Letdown / Charging Flow Path • Regenerative heat exchanger • Flow orifices • Letdown heat exchanger • Demineralizers • Volume control tank • Charging pumps • Regenerative heat exchanger

  34. TI 130 300 # TIS 129 129 VCT 131 FO PT 131 ORC IRC TV 130 459 460 HELBA BTRS 381B CL LP3 PRT ACCW FC FC LTDN HX 600 # FO REGEN HX LTDN RH HX 8152 8160 15214 FC FC FC CIA-A CIA-B M CL LP1 128 8146 8149A 8149B 8149C RHR FC FC FC FC M CL LP4 RE-48000 RCP 1 BTRS BTRS 8141 8147 M BORON SAMPLE FC FROM HEAD VENT FC FC 2 FC FROM RCS LP4 R C P 8103 8130 3 IRC ORC 8154 8153 8098 PZR PRT RCS FILTER 4 150 # FI 145 8145 EXCESS LTDN HX ACCW OTHER RCPS CATION BED DEMIN CIA-A CIA-B 8143 8115 112A M M 123 8133 F HUT 8112 8100 FC IRC ORC RCDT BORON SAMPLE B A S T 111B SEAL WATER HX ACCW LI 185 104 V C T IRC RMWST BLENDER LI 112 111A ORC 106 M SI-A 188 110B 110A M SI-A M 112B SI-B 8105 SI-B 190A 8116 SI-B 8111A 8110 M SI-A M S 505 M 8111B M SI-B 112C SI-A M M SI-A M 8106 M 8508A SI-A 8104 8471A 8485A CCP-A M M RWST 112D BATP-A 8509B 8438 M SI-B 8508B 8509A SI-A M RWST RWST M M M SI-B BATP-B 8471B BIT F F 112E 8485B M CCP-B 190B SI-B M S SI-A & SI-B PT 121 121 182 M M NCP CHARGING FLOW 8109 LETDOWN FLOW SEAL INJECTION FLOW REACTOR MAKEUP

  35. Objectives Review • List the functions of the Chemical & Volume Control System (CVCS). • State the function of each major component in the CVCS. • Describe the normal letdown, charging, and makeup water flow paths.

More Related